Une baleine historique du Bitcoin vend l'intégralité de ses BTC pour 1,3 milliard de dollars
Le secteur des cryptomonnaies change au rythme de ses adoptions, mais également de ses départs. Et alors que la finance traditionnelle débarque massivement, un détenteur historique de BTC depuis 2011 vient de solder ses comptes pour 1,3 milliard de dollars.
Acheter Bitcoin (BTC)
Publicité Kraken
Une baleine historique du Bitcoin vend tous ses BTC
Cette année 2025 apparaîtra certainement dans les annales du Bitcoin comme la période au cours de laquelle il a définitivement basculé dans la finance traditionnelle. En cause : un marché américain des ETF spot très populaire, mais également une accumulation massive dans une multitude de Digital Asset Treasuries (DAT) cotées en bourse.
Une situation qui n'arrange pas nécessairement les affaires des investisseurs particuliers, très largement sur le banc de touche au cours du dernier marché haussier face à une prise en main institutionnelle de plus en plus importante. Et autant dire que la baisse actuelle du cours du BTC sous les 85 000 dollars n'arrange rien.
✍️ Est-il trop tard pour investir dans le Bitcoin (BTC) ?
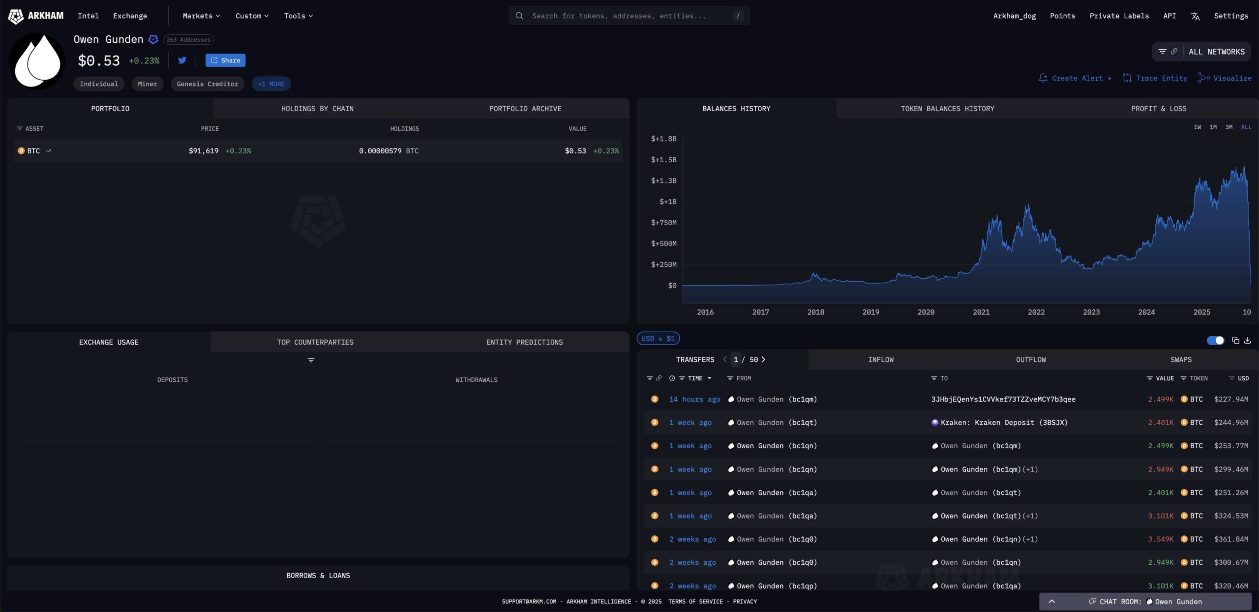
C'est dans ce contexte particulier qu'un détenteur historique du Bitcoin vient de décider de vendre l'intégralité de ses BTC jusque-là fermement détenus depuis 2011. Un portefeuille initialement composé d'environ 11 000 BTC dans lequel il ne reste désormais plus que 0,53 dollar, selon les données du site de surveillance on-chain Arkham Intelligence.

Une baleine historique du Bitcoin vend l'intégralité de ses BTC achetés en 2011
Inscrivez-vous sur Finst et recevez 20 € en Bitcoin (voir conditions sur le site)![]()
Owen Gunden était une baleine OG du Bitcoin qui détenait du BTC depuis 2011. Depuis fin octobre, il a vendu 11 000 BTC pour une valeur de 1,3 milliard de dollars. Il vient de transférer 230 millions de dollars de BTC à Kraken, marquant sa vente finale.
Un « transfert générationnel » à 1,3 milliard de dollars
Selon les informations publiées par Arkham Intelligence, cette opération de grande envergure aurait débuté à la fin du mois d'octobre avec une première série de transferts impliquant des montants importants en BTC en train de quitter un portefeuille vieux d'une décennie.
Rapidement, ces déplacements ont indiqué comme destination principale la plateforme d'échange de cryptomonnaies Kraken, laissant imaginer que cette baleine historique était en train de se préparer à vendre ses BTC avec une plus-value que l'on peut qualifier d'extraordinaire, puisque leur prix de vente s'inscrit entre 90 000 et 110 000 dollars.
🗞️ Le Bitcoin fait face à une baisse importante de la conviction institutionnelle
En effet, début 2011 le BTC s'échangeait à environ 1 dollar, avant d'atteindre un sommet annuel à près de 30 dollars au mois de juin. Si l'on se base sur ce dernier prix, Owen Gunden vient donc de réaliser une plus-value exceptionnelle, supérieure à 300 000 %.
Ces BTC avaient été accumulés par Owen Gunden dans le cadre d'opérations d'arbitrage entre les plateformes Mt. Gox et Tradehill, à une époque où très peu d'exchanges permettaient d'acheter du Bitcoin.
Leur revente actuelle suscite de nombreuses interrogations, dont la plus courante concerne ce que certains nomment un « transfert générationnel », voyant les détenteurs historiques de BTC quitter le navire alors que les fonds institutionnels se mettent à affluer en masse.
Recevez jusqu'à 500 $ en bonus en déposant des fonds sur eToroSource : Arkham Intelligence
La Newsletter crypto n°1 🍞
Recevez un récapitulatif de l'actualité crypto chaque jour par mail 👌
Certains contenus ou liens dans cet article peuvent être de la publicité. Cryptoast a étudié les produits ou services présentés, mais ne saurait être tenu responsable de tout dommage ou perte liés à leur usage. Investir dans les cryptomonnaies comporte des risques. N'investissez que ce que vous êtes prêt à perdre.

La situation actuelle est peut-être la dernière chance, pour les pauvres comme moi, de se faire une petite réserve de BTC…